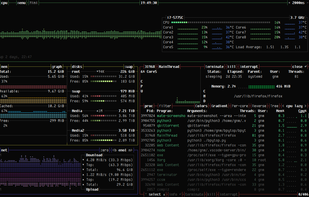
Resource monitor that shows usage and stats for processor, memory, disks, network and processes.
Python port of bashtop.




Atmonitor is described as 'Mac OS X System Monitor and Process Explorer Tool atMonitor is the most advanced monitoring tool for Mac OS X that displays system activity in real-time. It is designed to allow quick assessment of computers state and it is powerful enough to make it a core utility in anyones sys' and is a process monitoring tool in the os & utilities category. There are more than 50 alternatives to Atmonitor for a variety of platforms, including Mac, Windows, Linux, Android and BSD apps. The best Atmonitor alternative is Process Explorer, which is free. Other great apps like Atmonitor are htop, System Informer, Mission Center and Stats.
Resource monitor that shows usage and stats for processor, memory, disks, network and processes.
Python port of bashtop.




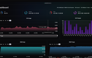
Pachtop is a lightweight, performant, and opensource system monitor that provides real-time monitoring of your system's performance, application monitoring, and detailed system information. Built with Rust and Tauri




Little File Explorer, previous known as Simple File Explorer, is a simple file explorer, designed with compatibility in mind.

System Monitor is a tool to manage running processes and monitor system resources.




vtop is a graphical command-line tool that uses unicode braille to chart CPU and memory usage. It can be easily extended.


The BitBar app lets you put the output from any script or program right in your Mac OS X menu bar. And it's completely free. An impressive number of plugins have already been contributed by a wide range of developers just like you, and this site makes it easy to find them.

jdSystemMonitor is an advanced, desktop-independent system monitor for Linux. Its goal is to provide as much information about your system as possible, with a focus on process management.








"My Files" manages all the files on your smartphone, just like a file explorer on your computer.



