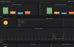
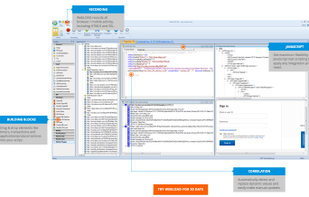
Cavisson NetStorm is a cost-effective, performance enhancing and easy-to-use appliance for enterprise applications. It is an extremely powerful load generator that provides an accurate estimation of Client Perceived Response Time (CPRT) enabling IT companies to guarantee the...
Cost / License
- Paid
- Proprietary
Platforms
- Linux
- Ubuntu


































